一、MySQL监控项
实例状态 数据库连接数 数据库流量 数据库增删改查(select、update、delete、insert等)
二、编写监控脚本
show variables like “%max_c%”;命令就可以获取到MySQL的最大连接数;然后我们通过show variables where Variable_name=’max_connections’;
再比如、我们通过show global status like '%conn%';命令获取到MySQL数据库的当前并发数量:
为了保证我们后期可以无需输入账号密码自动执行、我们提前把数据库账号密码配置在MySQL的配置文件中。编辑/etc/my.cnf并在文件最上方插入如下内容:
[mysql] host=127.0.0.1 user=zabbix password=Zabbix1234 [mysqladmin] host=127.0.0.1 user=zabbix password=Zabbix1234
添加完成之后我们验证一下是否能拿到我们需要的参数,发现已经成功拿到参数
我们到/usr/local/zabbix/etc/zabbix_agentd.conf.d/目录下面创建userparameter_mysql.conf文件
[root@master zabbix_agentd.conf.d]# cat userparameter_mysql.conf
#实例状态
UserParameter=mysql.ping,HOME=/usr/local/zabbix/etc mysqladmin ping | grep -c alive
UserParameter=mysql.version,mysql -V
#连接数
UserParameter=mysql.max_connections,echo "show variables where Variable_name='max_connections';" | mysql -N | awk '{print $2}'
UserParameter=mysql.current_connections,echo "show global status where Variable_name='Threads_connected';" | mysql -N | awk '{print $2}'
#缓冲池
UserParameter=mysql.buffer_pool_size,echo "show variables where Variable_name='innodb_buffer_pool_size';" | mysql -N | awk '{print "%.2f",$2/1024/1024/1024}'
UserParameter=mysql.buffer_pool_usage_percent,echo "show global status where Variable_name='Innodb_buffer_pool_pages_free' or Variable_name='Innodb_buffer_pool_pages_total';" | mysql -N | awk '{a[NR]=$2}END{printf "%.1f",100-((a[1]/a[2])*100)}'
#增删改查
UserParameter=mysql.status[*],echo "show global status where Variable_name='$1';" | mysql -N | awk '{print $$2}'
[root@master zabbix_agentd.conf.d]#
然后在zabbix_agentd.conf配置文件中配置文件的读取目录、这样zabbix_agentd会自动读取配置文件
我们再次用zabbix_get命令测试一下(重启agent)、发现可以正常获取到参数、下面我们就可以去配置监控模板了
这里我们采用自定义监控模板的方式进行数据采集,我们具体的监控项如下,主要参考一下监控项的键值就可以了 、如果有不确定的键值或者配置之后拿不到数据、我们可以继续用/usr/local/zabbix/bin/zabbix_get -s 127.0.0.1 -p 10050 -k “mysql.buffer_pool_size” 这个命令测试、如果测试能拿到数据、而模板里面拿不到数据、那你就要好好检查键值了、触发器可以根据实际需要进行配置
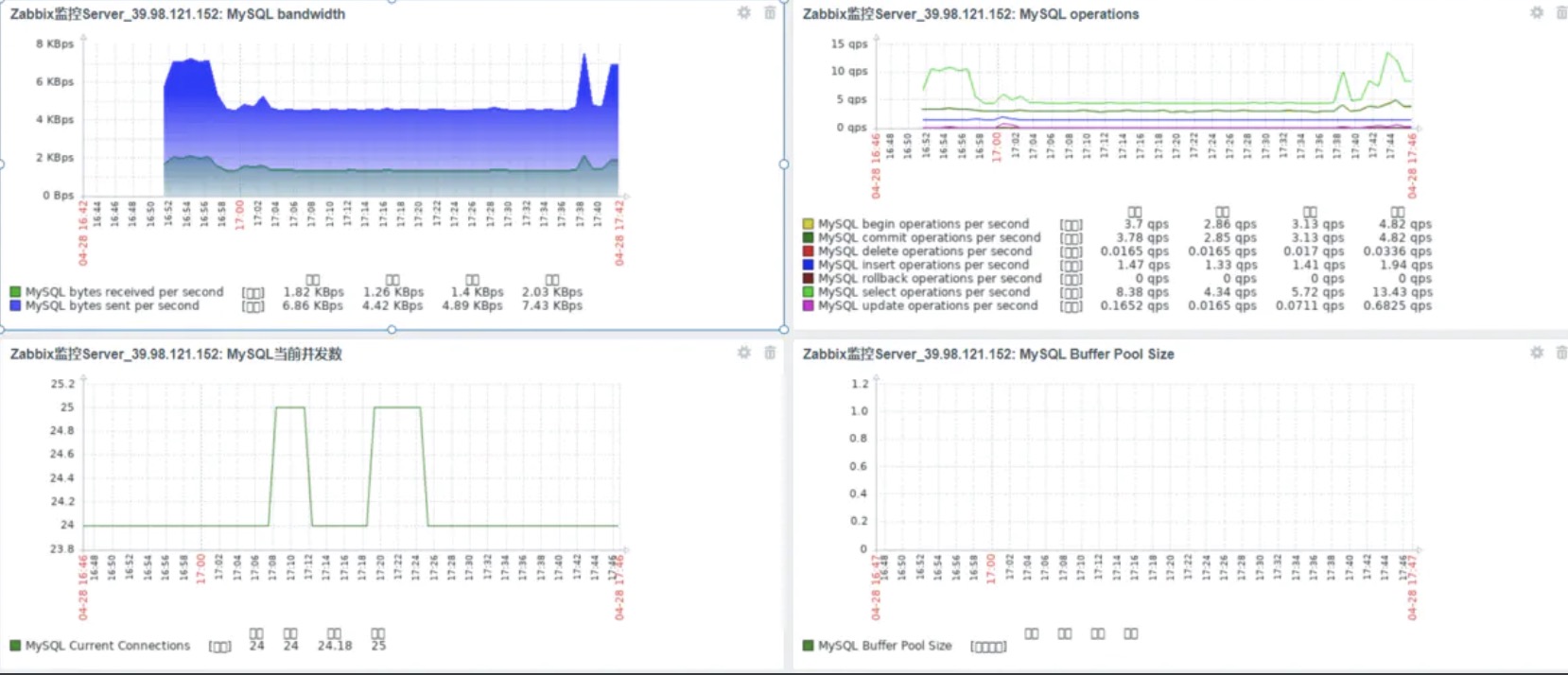
四、效果展示









您可以选择一种方式赞助本站
支付宝扫一扫赞助
微信钱包扫描赞助
赏