Process Exporter简介 process exporter功能 项目地址:https://github.com/ncabatoff/process-exporter
process exporter配置 process exporter的配置文件为yaml格式,需要在配置文件中指明需要监控的进程,并将进程分组,一个进程只能属于一个组。
- 
基本格式 
process_names:
  - name: "{{.Matches}}" # 匹配模板
    cmdline: 
    - 'redis-server' # 匹配名称
| 包含原始可执行文件的名称,即/proc//stat | |
|---|---|
| {{.ExeBase}} | 包含可执行文件的名称(默认) | 
| {{.ExeFull}} | 包含可执行文件的路径 | 
| {{.Username}} | 包含的用户名 | 
| {{.Matches}} | 包含所有正则表达式而产生的匹配项(建议使用) | 
| {{.PID}} | 包含进程的PID,一个PID仅包含一个进程(不建议使用) | 
| {{.StartTime}} | 
| 运行的进程数 | |
|---|---|
| namedprocess_namegroup_states | Running/Sleeping/Other/Zombie状态的进程数 | 
| namedprocess_namegroup_cpu_seconds_total | 获取/proc/[pid]/stat 进程CPU utime、stime状态时间 | 
| namedprocess_namegroup_read_bytes_total | 获取/proc/[pid]/io 进程读取字节数 | 
| namedprocess_namegroup_write_bytes_total | 获取/proc/[pid]/io 进程写入字节数 | 
| namedprocess_namegroup_memory_bytes | 获取进程使用的内存字节数 | 
| namedprocess_namegroup_open_filedesc | 获取进程使用的文件描述符数量 | 
| namedprocess_namegroup_thread_count | 运行的线程数 | 
| namedprocess_namegroup_thread_cpu_seconds_total | 获取线程CPU状态时间 | 
| namedprocess_namegroup_thread_io_bytes_total | 
Process Exporter部署
实验场景:需要监控k8s集群每台linux服务器的chronyd sshd docker kubelet进程运行状态,当有进程异常时,触发告警。
exporter配置文件
使用configmap的方式挂载配置文件内容,使用Matches模板正则匹配指定名称的进程。
apiVersion: v1
kind: ConfigMap
metadata:
  name: process-exporter-config
  namespace: monitoring
data:
  process-exporter-config.yaml: |-
    process_names:
    - name: "{{.Matches}}"
      cmdline:
      - 'docker'
    - name: "{{.Matches}}"
      cmdline:
      - 'kubelet'
    - name: "{{.Matches}}"
      cmdline:
      - 'chronyd'
    - name: "{{.Matches}}"
      cmdline:
      - 'sshd'
exporter控制器
由于集群内每台主机都需要进行进程监控,所以使用daemonset控制器。将配置文件和宿主机/proc目录挂载至pod中。
apiVersion: apps/v1
kind: DaemonSet
metadata:
  name: process-exporter
  namespace: monitoring
  labels:
    app: process-exporter
spec:
  selector:
    matchLabels:
      app: process-exporter
  template:
    metadata:
      labels:
        app: process-exporter
    spec:
      hostPID: true
      hostIPC: true
      hostNetwork: true
      nodeSelector:
        kubernetes.io/os: linux
      containers:
        - name: process-exporter
          image: ncabatoff/process-exporter
          args:
            - -config.path=/config/process-exporter-config.yaml
          ports:
            - containerPort: 9256
          resources:
            requests:
              cpu: 10m
              memory: 10Mi
            limits:
              cpu: 150m
              memory: 180Mi
          securityContext:
            runAsNonRoot: true
            runAsUser: 65534
          volumeMounts:
            - name: proc
              mountPath: /proc
            - name: config
              mountPath: /config
      volumes:
        - name: proc
          hostPath:
            path: /proc
        - name: config
          configMap:
            name: process-exporter-config
访问任意一个process exporter的metrics,验证是否正常采集到指标
[root@k8s-master exporter]# kubectl get pod -n monitoring -o wide NAME READY STATUS RESTARTS AGE IP NODE NOMINATED NODE READINESS GATES alertmanager-6f944cf9fb-x49bl 1/1 Running 3 122d 10.244.3.187 k8s-work1 <none> <none> blackbox-exporter-547df5d6bd-sppfh 1/1 Running 4 124d 10.244.2.108 k8s-work3 <none> <none> grafana-7b45bfcd8b-plcqq 1/1 Running 5 125d 10.244.3.184 k8s-work1 <none> <none> node-exporter-2rg5h 1/1 Running 4 124d 10.244.0.50 k8s-master <none> <none> node-exporter-rzl4v 1/1 Running 4 124d 10.244.3.188 k8s-work1 <none> <none> node-exporter-sk8r8 1/1 Running 5 124d 10.244.2.110 k8s-work3 <none> <none> node-exporter-xqwb5 1/1 Running 11 124d 10.244.1.143 k8s-work2 <none> <none> process-exporter-46nqr 1/1 Running 0 5m10s 192.168.10.11 k8s-work1 <none> <none> process-exporter-9d5kd 1/1 Running 0 5m10s 192.168.10.10 k8s-master <none> <none> process-exporter-kl8vc 1/1 Running 0 5m10s 192.168.10.13 k8s-work3 <none> <none> process-exporter-t8gd6 1/1 Running 0 5m10s 192.168.10.12 k8s-work2 <none> <none> prometheus-0 1/1 Running 0 10m 10.244.3.200 k8s-work1 <none> <none> [root@k8s-master exporter]# curl 192.168.10.11:9256/metrics namedprocess_namegroup_thread_major_page_faults_total{groupname="map[:docker]",threadname="alertmanager"} 0 namedprocess_namegroup_thread_major_page_faults_total{groupname="map[:docker]",threadname="calico-node"} 0 namedprocess_namegroup_thread_major_page_faults_total{groupname="map[:docker]",threadname="containerd-shim"} 0 namedprocess_namegroup_thread_major_page_faults_total{groupname="map[:docker]",threadname="coredns"} 0 namedprocess_namegroup_thread_major_page_faults_total{groupname="map[:docker]",threadname="dockerd"} 0 namedprocess_namegroup_thread_major_page_faults_total{groupname="map[:docker]",threadname="flanneld"} 0 namedprocess_namegroup_thread_major_page_faults_total{groupname="map[:docker]",threadname="grafana-server"} 0 namedprocess_namegroup_thread_major_page_faults_total{groupname="map[:docker]",threadname="kube-controller"} 0 namedprocess_namegroup_thread_major_page_faults_total{groupname="map[:docker]",threadname="kube-proxy"} 0 namedprocess_namegroup_thread_major_page_faults_total{groupname="map[:docker]",threadname="node_exporter"} 0 namedprocess_namegroup_thread_major_page_faults_total{groupname="map[:docker]",threadname="process-exporte"} 0 namedprocess_namegroup_thread_major_page_faults_total{groupname="map[:docker]",threadname="prometheus"} 0 namedprocess_namegroup_thread_major_page_faults_total{groupname="map[:kubelet]",threadname="kubelet"} 0 namedprocess_namegroup_thread_major_page_faults_total{groupname="map[:kubelet]",threadname="metrics-server"} 0 # HELP namedprocess_namegroup_thread_minor_page_faults_total Minor page faults for these threads # TYPE namedprocess_namegroup_thread_minor_page_faults_total counter namedprocess_namegroup_thread_minor_page_faults_total{groupname="map[:docker]",threadname="alertmanager"} 136 namedprocess_namegroup_thread_minor_page_faults_total{groupname="map[:docker]",threadname="calico-node"} 0 namedprocess_namegroup_thread_minor_page_faults_total{groupname="map[:docker]",threadname="containerd-shim"} 144 namedprocess_namegroup_thread_minor_page_faults_total{groupname="map[:docker]",threadname="coredns"} 0 namedprocess_namegroup_thread_minor_page_faults_total{groupname="map[:docker]",threadname="dockerd"} 0 namedprocess_namegroup_thread_minor_page_faults_total{groupname="map[:docker]",threadname="flanneld"} 26 namedprocess_namegroup_thread_minor_page_faults_total{groupname="map[:docker]",threadname="grafana-server"} 5 namedprocess_namegroup_thread_minor_page_faults_total{groupname="map[:docker]",threadname="kube-controller"} 2 namedprocess_namegroup_thread_minor_page_faults_total{groupname="map[:docker]",threadname="kube-proxy"} 0 namedprocess_namegroup_thread_minor_page_faults_total{groupname="map[:docker]",threadname="node_exporter"} 8028 namedprocess_namegroup_thread_minor_page_faults_total{groupname="map[:docker]",threadname="process-exporte"} 2389 namedprocess_namegroup_thread_minor_page_faults_total{groupname="map[:docker]",threadname="prometheus"} 953 namedprocess_namegroup_thread_minor_page_faults_total{groupname="map[:kubelet]",threadname="kubelet"} 4 namedprocess_namegroup_thread_minor_page_faults_total{groupname="map[:kubelet]",threadname="metrics-server"} 332
namedprocess开头的指标均为process exporter采集的信息,指标采集正常,接下来配置prometheus的targets
prometheus targets配置
apiVersion: v1
kind: ConfigMap
metadata:
  name: prometheus-config
data:
  prometheus.yaml: |-
    global:
      scrape_interval: 30s
      evaluation_interval: 30s
    rule_files:
    - /etc/prometheus/rules/*.yaml
    scrape_configs:
    - job_name: 'process-exporter'
      scrape_interval: 1m
      scrape_timeout: 1m
      kubernetes_sd_configs:
      - role: node
      relabel_configs:
      - source_labels: [__address__]
        regex: '(.*):10250'
        replacement: '${1}:9256'
        target_label: __address__
        action: replace
      - action: labelmap
        regex: __meta_kubernetes_node_label_(.+)
      - source_labels: [__meta_kubernetes_node_address_InternalIP]
        action: replace
        target_label: ip
- 输入指标名称验证
prometheus采集无误,接下来我们配置告警规则。由于namedprocess_namegroup_num_procs这个指标显示的是指定服务的进程数,我们可以设置条件,当这个指标值为0的时候触发告警。
prometheus rules配置
apiVersion: v1
kind: ConfigMap
metadata:
  name: prometheus-rule
  labels:
    name: prometheus-rule
  namespace: monitoring
data:
  alert-rules.yaml: |-
    groups:
    - name: node-alert
      rules:
      - alert: service not running
        expr: namedprocess_namegroup_num_procs == 0
        for: 1m
        labels:
          severity: warning
          team: server
        annotations:
          summary: "{{$labels.ip}} service status not running"
          description: "{{$labels.ip}} {{$labels.groupname}} service status not running"
          value: "{{$labels.groupname}}"
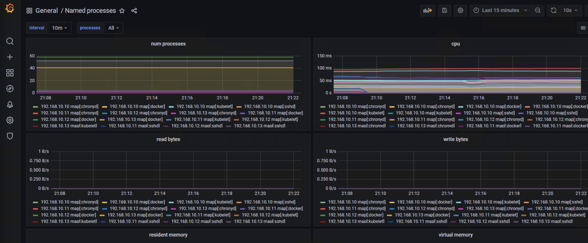
grafana配置
process exporter已经为我们准备好了现成的grafana dashboard模板,我们只需要直接导入即可,模板ID为249





您可以选择一种方式赞助本站
支付宝扫一扫赞助
微信钱包扫描赞助
赏